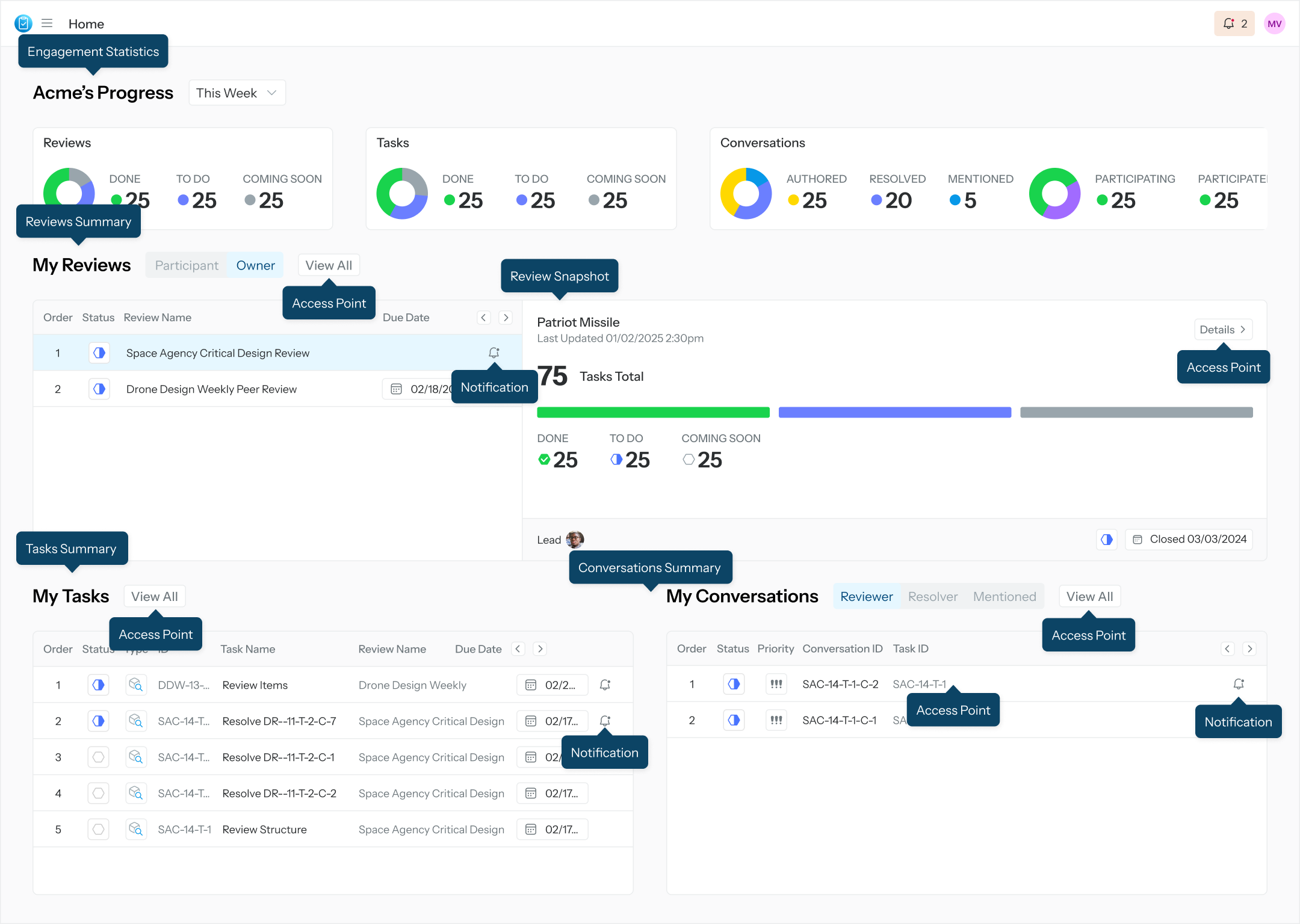
Visit the Summary Page
The Summary page provides a central location for engagement statistics, a summary of all Reviews the user is included in, a snapshot of the selected review, a summary of assigned Tasks, and a summary of Conversations in which the user is participating. The homepage acts as a centralized dashboard and navigation hub.

View User’s Engagement Statistics Center
The Engagement Statistics Center provides summary statistics related to the state or status of the Reviews, Tasks, and Conversations that the user is engaged in.
Reviews
Done - Counts how many Closed reviews the user participated in the past as either an assignee or a lead.
To Do - Counts how many Accepting Comments or Locked reviews the user is participating in the present as either assignee or lead.
Coming Soon - Counts how many Setup reviews the user will participate in the future as either an assignee or a lead.
Tasks
Done - Counts how many Complete or Closed tasks the user executed in the past.
To Do - Counts how many Not Started or In Progress tasks the user is executing in the present.
Coming Soon - Counts how many Created In Review Setup or Locked for Edit tasks the user will execute in the future.
Conversations
Authored - Counts how many Originating Comments (OC) the user has ever authored as a Reviewer (distinct role).
Resolved - Counts how many Originating Comments the user has ever resolved as a Resolver (distinct role).
Note: authoring an Originating Comment and resolving an Originating Comment are two distinct actions taken upon two distinct OCs. If a user authors an OC, such user cannot resolve the same OC. However, the user can resolve a different OC, authored by a different user. Therefore, this donut chart tells you the count and ratio between how often a user initiates a conversation (by authoring an OC) and how often the user finalizes a conversation (by resolving some else’s OC).
Mentioned - Counts how many OCs and Replies the user are mentioned in by other users.
Participated - Counts how many Closed conversations the user participated in in the past, regardless of role within said conversation.
Participating - Counts how many Open conversations the user is participating in in the present, regardless of role within said conversation.
View User’s Review Information
View information about the reviews you are involved in as a participant when the “Participant” button is selected. Only relevant reviews in this category are displayed.
View information about the reviews you created as an owner when the “Owner” button is selected. Only relevant reviews in this category are displayed.
Click on “View All” to access the All-Reviews page.
View User’s Task Information
View information about the tasks you are assigned in the My Tasks table.
Click on the Task to open your Task Execution page.
Click on “View All” to access the All-Tasks page.
View User’s Conversation Information
View a summary list and information about the conversations in which the user is involved in the My Conversations table.
View all conversations the user has participated in as a reviewer when the “Reviewer” button is selected.
View all conversations the user has participated in as a resolver when the “Resolver” button is selected.
View all conversations the user has been mentioned in when the “Mentioned” button is selected.