Summary Page
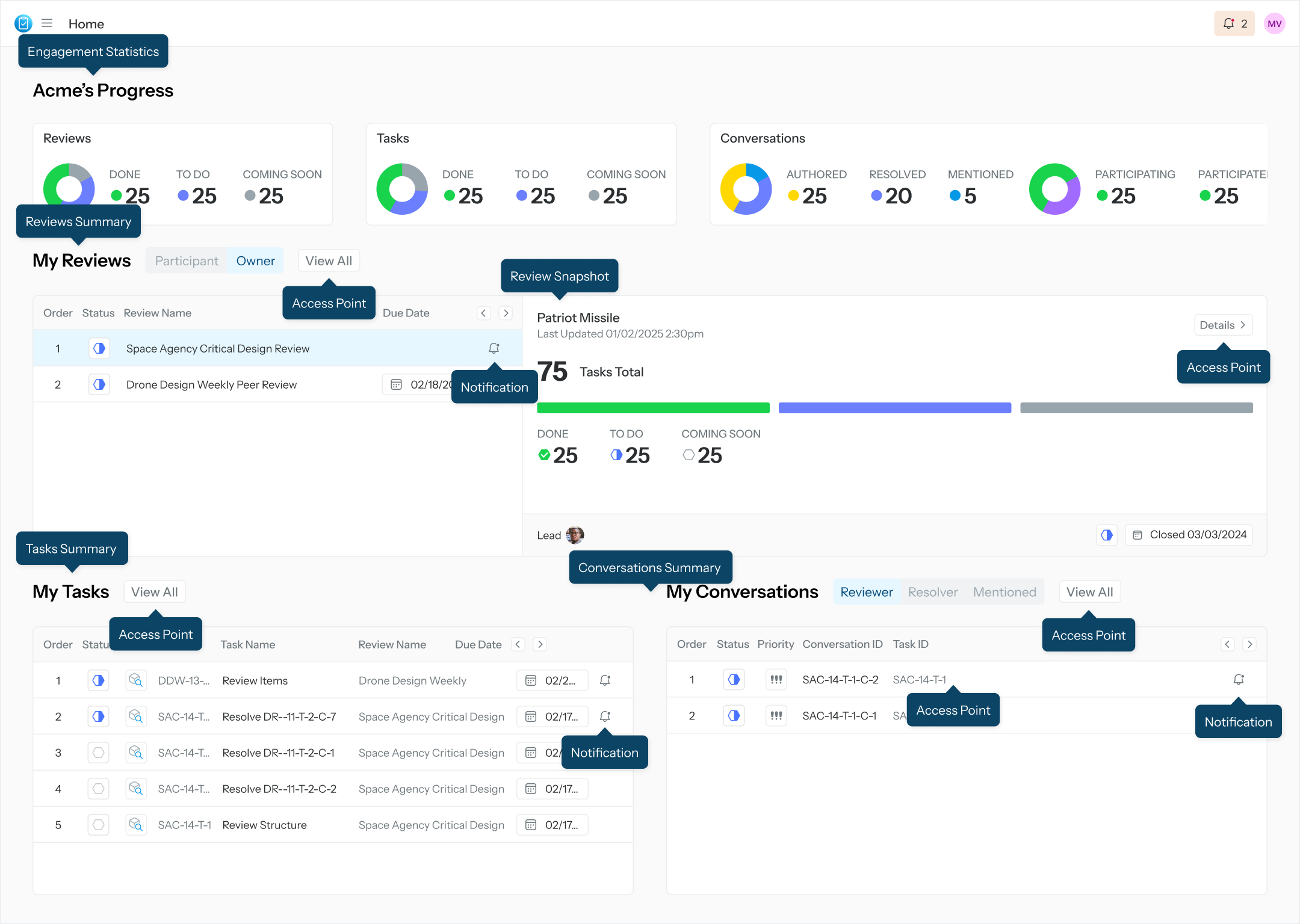
The Individual's Summary Page is a tailored dashboard for the logged-in user to access all essential Sidekick information pertinent to such user. A Summary Page provides the following information
User’s engagement statistics related to Reviews, Tasks, and Conversations
Reviews summary and single review snapshot
Tasks summary
Conversations summary
Access points to each of the above objects
Notifications

Summary Page